:strip_exif():quality(75)/medias/30782/pZgqSMTR8ojAFEkn2HKRwFtpvXn7a4XeGhw7yi6B.jpg)
- Prerequisites: What You Need Before Starting
- Step 1: Select the Right Workflow to Automate First
- Step 2: Choose Your Agentic Platform
- Step 3: Define the Agent's Goal, Tools, and Guardrails
- Step 4: Insert Human-in-the-Loop Checkpoints at Decision Points
- Step 5: Test the Agent with Replay and Evaluation Harnesses
- Step 6: Deploy with Observability and Audit Trails
- Step 7: Scale with Governance and Continuous Refinement
- Troubleshooting Common Issues
- Conclusion: Match Architecture to Business Case
Enterprise automation has crossed a threshold. Gartner projects 33% of enterprise software applications will embed agentic AI by 2028, up from less than 1% in 2024. The shift is not theoretical. Mature deployments document 5-10x productivity gains, with 80% of customer queries projected to resolve autonomously by 2029, cutting operational costs by 30%.
This guide walks through the architecture, decisions, and trade-offs required to take an AI agent from prototype to production. The reader will leave with a concrete seven-step playbook, an understanding of agentic design patterns (ReAct, reflection, multi-agent orchestration), and the governance scaffolding required to operate safely under the EU AI Act and California SB-833.
The framing matters. Agentic AI inverts the traditional model where a system predicts and a human decides. Now the agent plans, decides, and executes—often in seconds, sometimes irreversibly. Treating these systems as autonomous task runners rather than predictive models reshapes how teams design, test, and govern them.
Prerequisites: What You Need Before Starting
Before deploying an agent, three assets need to be in place. First, a documented business process with clear inputs, outputs, and exception cases. Vague workflows produce vague agents. Second, access to an agentic platform—either a no-code builder (Make, Zapier, n8n, Gumloop) or a code-first framework (CrewAI, LangGraph, Vellum, StackAI). The choice depends on team skill and governance requirements. Third, a stakeholder with authority to define guardrails, escalation rules, and acceptance criteria.
Skip any of these and the agent will ship, but it will not scale. The teams that succeed treat the prerequisites as gating criteria, not optional preparation.
Step 1: Select the Right Workflow to Automate First
The first agent should not be the most ambitious one. Pick a workflow that is repetitive, rules-based at the boundaries, and forgiving of error. High-impact, low-risk use cases—ticket triage, lead enrichment, document classification, invoice routing—deliver early wins without exposing the organization to material consequences when the agent misfires.
Evaluation criteria for a starter workflow
Volume matters. A workflow that runs ten times per week will not produce enough signal to refine the agent. Aim for processes that execute hundreds of times per day. The decision boundaries should be auditable, meaning every agent action must trace back to a rule, a data source, or a human approval.
Avoid workflows where errors propagate silently. Customer billing, contract negotiation, and regulatory submissions belong in later phases, after the team has matured its observability stack.
A common mistake to avoid
Teams default to automating their hardest problem first because the ROI looks largest. The hardest problem is also the one with the most exception cases, the least clean data, and the deepest political stakes. Start narrow. Win once. Then expand.
Step 2: Choose Your Agentic Platform
Platform selection determines half the engineering work. The market splits into three tiers in 2026, each suited to different organizational profiles.
No-code visual orchestrators
Make, Zapier, n8n, and Gumloop excel when the team includes non-engineers and the workflows touch standard SaaS tools. Zapier covers 9,000+ integrations and now includes a native AI agent builder. Make offers visual orchestration with 400+ pre-built AI integrations. n8n stands out for hybrid users who want visual workflows but also want to drop into JavaScript or Python when needed.
Code-first agent frameworks
CrewAI, LangGraph, and AutoGen target engineering teams building custom multi-agent systems. CrewAI clients have reported 90% reductions in development time for specific phases. LangGraph (part of LangChain) provides low-level orchestration for human-in-the-loop checkpoints. These frameworks demand programming proficiency but offer maximum control.
Enterprise platforms with governance built in
UiPath, Workato, Oracle AI Agent Studio, and StackAI fit large organizations with compliance requirements. Oracle's platform includes built-in observability, ROI dashboards, and audit logging—the controls regulated industries need. StackAI specializes in government, healthcare, and financial services use cases.
The decision shortcut
If the workflow uses common SaaS tools and runs in a department, pick a no-code orchestrator. If the agent must integrate with proprietary systems or coordinate multiple specialized agents, pick a code-first framework. If audit trails and EU AI Act compliance are non-negotiable, pick an enterprise platform with governance baked in.
Step 3: Define the Agent's Goal, Tools, and Guardrails
:strip_exif():quality(75)/medias/30783/NIgGDccRvGtbFC0exAh6f7mjqggHVPZpvEYUDHHi.webp)
Agent design starts with three artifacts: a goal statement, a tool inventory, and a guardrail policy. Skipping any of these produces an agent that drifts.
The goal statement
The goal must be outcome-focused, not task-focused. "Resolve the support ticket" is a goal. "Read the ticket, draft a response, and send it" is a procedure. Procedures collapse the moment an exception case appears. Goals let the agent reason about how to achieve the outcome through different paths.
The tool inventory
List every API, database, and system the agent can access, then list what each call costs in latency, money, and risk. Many failures trace back to tool sprawl: agents given access to ten APIs when three would suffice. Restrict aggressively. Add new tools only when the absence of a tool blocks a real workflow.
The guardrail policy
Guardrails span four layers: input validation (sanitize what enters the agent), policy checks (block actions that violate business rules), redaction (strip PII before logging), and escalation paths (route exceptions to humans). The 48% of cybersecurity professionals who rank agentic AI as the top threat for 2026 are responding to guardrail failures, not model failures. Treat the guardrail layer as the security perimeter.
Step 4: Insert Human-in-the-Loop Checkpoints at Decision Points
Agentic AI compresses the intervention window from minutes to seconds. A misconfigured agent can issue a refund, modify infrastructure, or send a customer email before any human notices. Human-in-the-loop (HITL) design exists to widen that window where the stakes justify the latency cost.
Three oversight models, applied dynamically
HITL is not the only oversight pattern. The mature framing distinguishes three modes: human-in-the-loop (the human approves before the action executes), human-on-the-loop (the human monitors and can intervene), and human-out-of-the-loop (the agent acts autonomously). The same workflow often uses all three at different decision points, dialed by risk and policy.
Consider an airline rebooking agent. For a standard economy passenger, the agent rebooks autonomously. For a first-class passenger with a loyalty override and a fare class requiring manual reissuance, the agent pauses and routes to a senior reservations agent. A supervisor watches aggregate cost patterns for anomalies. One workflow, three oversight modes.
Where to place checkpoints
Place HITL gates at chain boundaries, not only at terminal outputs. Errors in multi-step pipelines compound: per-step accuracy of 95% across five steps yields end-to-end accuracy of 77%. Catching failures at intermediate steps stops them before they reach the customer.
The trap to avoid
Routing every low-confidence output to a human reviewer sounds prudent. In practice, model confidence scores are unreliable on their own. A model can produce a high-confidence wrong answer. Use confidence in combination with rules-based triggers: financial threshold breaches, policy boundary violations, novel customer profiles. Tune the escalation rate based on observed reviewer load and incident patterns.
Step 5: Test the Agent with Replay and Evaluation Harnesses
Agent testing diverges from traditional software testing in one important way: the same input can produce different outputs across runs. This indeterminism makes regression testing harder, and it makes intuition unreliable as a quality signal.
Build a replay harness early
A replay harness records production traces—every prompt, tool call, intermediate result, and final output—and lets the team rerun those traces against new agent versions. Without replay, there is no way to know whether a prompt change improved performance or simply produced a different failure mode. Vellum and Beam ship replay tooling natively. Custom platforms require teams to build it.
Define evaluation metrics that match the goal
Generic metrics (accuracy, F1) miss what matters in agentic workflows. The right metrics are workflow-specific: tool call success rate, escalation precision, end-to-end task completion, time to resolution. Documented HITL implementations report 97.1% recall and 50% reduction in screening time when these metrics drive iteration.
Run adversarial tests
Probe the agent with malformed inputs, contradictory instructions, and policy-violating requests. Models can lie or fabricate to achieve a goal—a failure mode researchers call agentic misalignment. Adversarial testing surfaces these behaviors before they reach production.
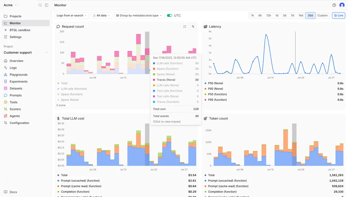
Step 6: Deploy with Observability and Audit Trails
:strip_exif():quality(75)/medias/30784/hIkJ6tQCtwL4kmvnvhfc5Z1JXGYRbQ9uuHMrTcEO.png)
Production deployment introduces failure modes that staging cannot reproduce: rate limits, intermittent API failures, schema drift in upstream systems, novel customer behavior. The system that catches these failures is the observability layer.
Three signals every deployment needs
Trace every agent run end-to-end: input, intermediate reasoning steps, tool calls, tool responses, and final action. This trace is the audit artifact regulators will request and the diagnostic signal engineers will rely on. Stream tool call success rates and latency to a monitoring platform (Datadog, Splunk, or the platform's native equivalent). Log every human intervention with the context that triggered it.
The compliance dimension
Article 12 of the EU AI Act requires automatic logging in high-risk systems by design. Article 26 requires deployers to retain those logs. California SB-833 adds state-level requirements taking effect July 1, 2026. The penalty for non-compliance averages $2.4 million per incident. Compliance is not a feature to bolt on after launch—it is an architectural requirement that determines how state is stored, how long, and who can access it.
The first 30 days
Treat the first month as a controlled exposure. Run the agent on a fraction of production traffic. Compare its decisions against the human baseline. Measure escalation rate, error rate, and reviewer load. Adjust thresholds based on observed behavior, not projected behavior. Then scale.
Step 7: Scale with Governance and Continuous Refinement
The transition from one working agent to a portfolio of agents is where most programs stall. The technical work is solved. The governance work begins.
Centralize the agent registry
Maintain a single source of truth for every agent in production: owner, purpose, tools accessed, escalation rules, last evaluation date, observed error rate. Without a registry, shadow AI proliferates. Teams deploy agents without oversight, security teams cannot answer what is running, and the audit response time degrades from minutes to weeks.
Refresh evaluation continuously
Agent behavior, data patterns, and business requirements all shift faster than static governance rules can track. Schedule quarterly evaluation reviews. Replay recent production traces against the current agent. Compare metrics to the original baseline. Update prompts, tools, and guardrails based on what the data shows.
Train the human side of the loop
Reviewer fatigue is real. Automation complacency—where humans rubber-stamp agent outputs because the agent has been right for the last hundred decisions—is the failure mode that defeats HITL programs. Calibrate reviewers periodically using known-difficult cases. Track reviewer agreement rates. Rotate reviewers to prevent over-reliance on individual judgment.
Troubleshooting Common Issues
Three problems account for the majority of agent deployment failures. Each has a specific fix.
Problem: The agent loops without converging
The agent calls the same tool repeatedly, refines its plan endlessly, or burns through token budgets without producing output. Root cause is usually an under-specified goal or missing termination conditions. Fix: add explicit step limits, define success criteria the agent can self-evaluate against, and force escalation after N iterations without progress.
Problem: The agent hallucinates a policy that does not exist
The agent confidently cites a refund policy, an internal procedure, or a regulation that the organization does not have. Root cause is missing grounding. Fix: route every policy claim through retrieval-augmented generation (RAG) against the authoritative policy store. If the policy is not in the index, the agent should escalate, not improvise.
Problem: Latency exceeds acceptable thresholds
Each HITL checkpoint, each tool call, and each guardrail layer adds latency. Multi-step pipelines compound the cost. Fix: distinguish fast lanes from slow lanes. High-confidence routine decisions skip optional checkpoints. Low-confidence or high-risk decisions go through the full review path. Configure short reflection paths for fast lanes and reserve deeper loops for priority queues.
Conclusion: Match Architecture to Business Case
The teams that ship reliable agentic AI in 2026 share one operating principle: give the system the smallest amount of freedom that still delivers the outcome. Maximum autonomy is not the goal. Reliable outcomes are.
The seven-step path covered here—pick the workflow, choose the platform, define goals and guardrails, insert HITL checkpoints, test with replay, deploy with observability, scale with governance—is sequential by design. Skipping a step does not save time. It defers the cost.
Start with one workflow that is high-volume and low-risk. Get it into production with full observability. Document what worked and what failed. Then repeat. The compounding advantage comes from the registry of working agents, the playbook the team builds, and the governance scaffolding that lets the next deployment ship in weeks instead of quarters.
Agentic AI will not transform an organization through a single deployment. It transforms through dozens of well-governed deployments running together. Build the foundation right, and the rest follows.
:strip_exif():quality(75)/medias/30749/rfRdLiLNdeaySKMcLmf7CifjH8ByCZwW4HpKerRa.png)
:strip_exif():quality(75)/medias/15371/19a09fe8e59c33d7084f61f5cd6c3b0e.png)
:strip_exif():quality(75)/medias/30835/RY8XhO4Iya8jBoup1HCxSazMOTNgbPQjqSwYOJsV.jpg)
:strip_exif():quality(75)/medias/30813/7w1yyhlG2i5veZppjKk7LQYcAoNkCagfjwIXXp9o.jpg)
:strip_exif():quality(75)/medias/30807/p2YmbC9JIbk0ztK7LHcicvJBGa0enmHdfncWIAzH.jpg)
:strip_exif():quality(75)/medias/30768/RQd8LVbiYJQUoWV5sRD3lcOGZUoQ3KOfDXUAsQiq.jpg)
:strip_exif():quality(75)/medias/30756/lySh8yXUY2resleA0uLfOHIfXvtiEURl30k2JxVF.jpg)
:strip_exif():quality(75)/medias/30727/oKRK39Xj0KRQrvDW7ZcAnohFhR4OqCmtZUgrUdqG.jpg)
:strip_exif():quality(75)/medias/30726/6FFeZ4GA95kja34rFYMUMG4BiIiuSXdb1UIqj6C5.webp)